Beskrivning
                          
                        
                      
                      Beskrivning
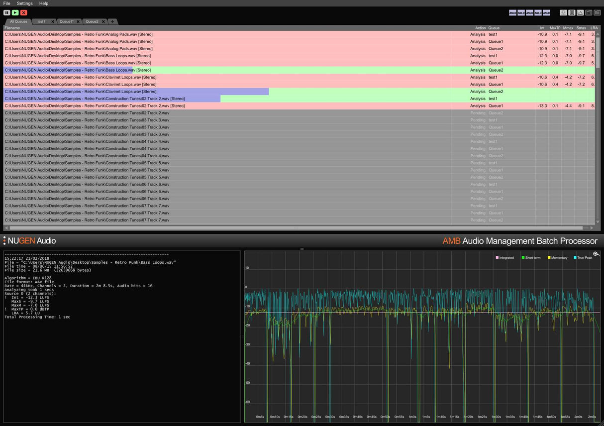
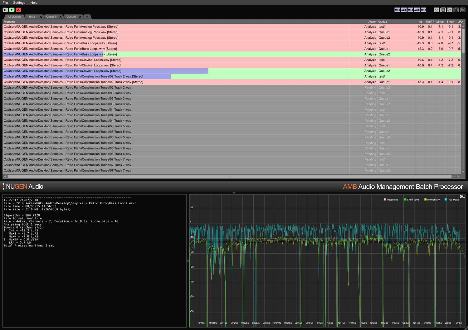
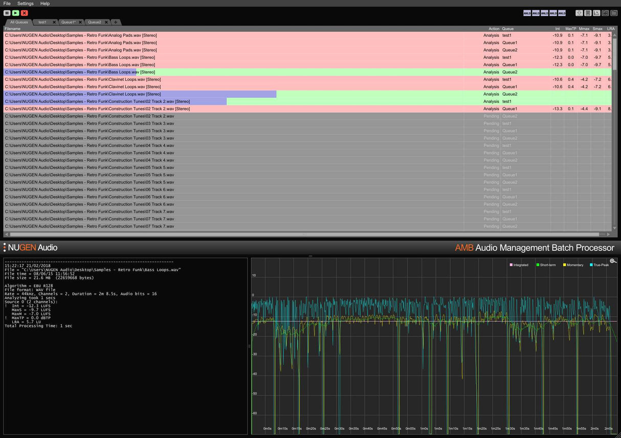
AMB är en modulär applikation för Windows och OSX som möjliggör för postproduktionsanläggningar att avsevärt snabba upp arbetsflöden för en rad olika uppgifter, inklusive upmixing och loudness management.
Den erbjuder en oöverträffad kraft och kontroll genom användning av trådade algoritmbehandlingar och flera behandlingstrådar som är adresserbara för parallell fil- och köhantering.
      
		  
		  
		  
		
    
      
      
      

