Beskrivning
                          
                        
                      
                      Beskrivning
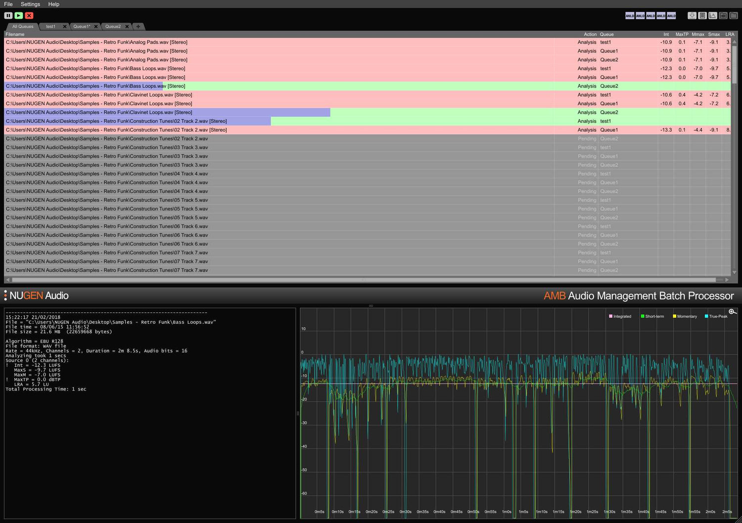
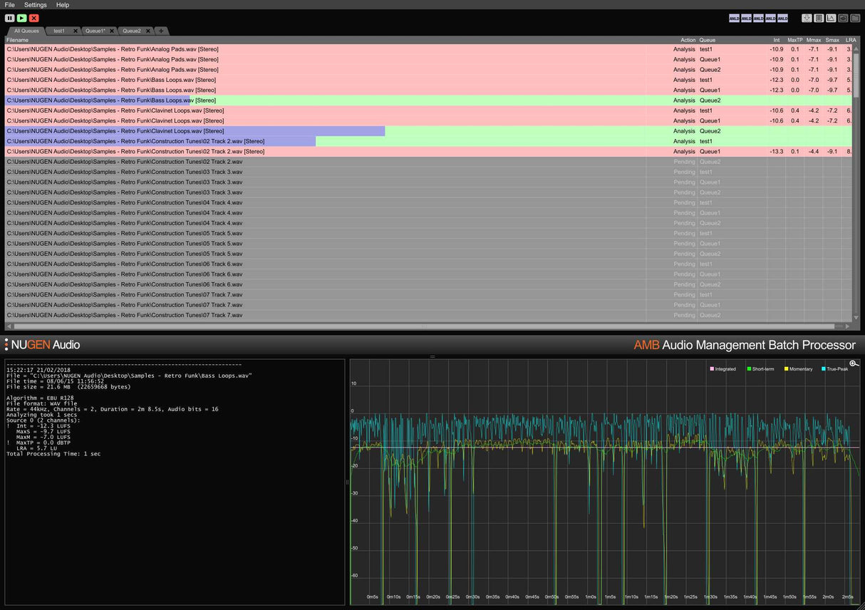
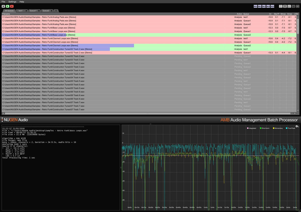
AMB är en modulär applikation för Windows och OSX som möjliggör för postproduktionsanläggningar att avsevärt snabba upp arbetsflöden för en rad olika uppgifter, inklusive uppmixning och ljudnivåhantering.
Den erbjuder oöverträffad kraft och kontroll med hjälp av trådade algoritmprocesser och flera bearbetningstrådar som är adresserbara för parallell fil- och köhantering.
      
		  
		  
		  
		
    
      
      
      

